
Track Your LLM Performance with AccuLLM

Sille Christensen
October 20, 2025
You can now track ChatGPT, Perplexity, AI Overview, and AI Mode with AccuLLM. Learn how we help you monitor your LLM performance.
Introducing AccuLLM
The way people search is changing. Users are no longer only typing queries into Google and clicking on blue links. Some turn to LLMs like ChatGPT and Perplexity for direct answers. In fact, in just one year, U.S. desktop search traffic going to LLMs increased by 125%, from 2.48% in 2024 to 5.6% in 2025.
Though traditional search still dominates, SEOs cannot keep guessing how their brand performs in these closed interfaces that are gaining more prominence. They need a tool that gives them reliable LLM data.
But traditional SEO tools were never built to track how LLMs include your brand. They were designed to measure visibility within search engines. That is why we developed AccuLLM — to help you understand your LLM visibility across prompts and LLM engines.
Track Prompts in ChatGPT, Perplexity, AI Overview, and AI Mode
AccuLLM is our LLM tracking solution that allows you to track prompts across ChatGPT, Perplexity, AI Overview, and AI Mode. We help you detect how and when your brand or domain appears in these LLMs.
And why is this important? First, LLMs influence how users discover brands. They answer questions directly, often without generating a click, giving visibility but not necessarily traffic to your site.
Second, mentions in LLM responses shape how people perceive your brand and influence their buying decisions, especially with the arrival of ChatGPT Shopping. Product cards surfacing directly in LLMs can affect your revenue without a single visit to your website.
Lastly, LLMs operate outside the SERP and decide how your brand is presented. They control the narrative — not you. That is why LLM tracking is essential: it is the only way to understand how the LLMs represent your brand.

When SEOs Needed Answers, We Built AccuLLM
When our customers began raising concerns about how to track visibility across LLMs, we listened closely. Even the most advanced SEO teams told us the same thing: no transparency and no reliable data to work with. They could not:
- Track how brands appeared in LLM answers
- Benchmark LLM presence against competitors
- See which content was cited by LLMs and how.
The lack of insights was not only frustrating, but it also posed a growing risk to their strategy and brand authority.
They needed a way to compare brand presence across LLMs, learn which sources these models rely on the most, and evaluate their performance against competitors in this new search environment.
So we built AccuLLM in collaboration with our customers, including some of the most prominent agencies and enterprises. Their feedback shaped every step of development, from which metrics to include and how to present them in the platform.
The result is AccuLLM, which gives you visibility where there was none. It tracks when, where, and how LLMs mention your brand or use your content across the prompts you track.
Let us go through the core features of AccuLLM and how they empower you.
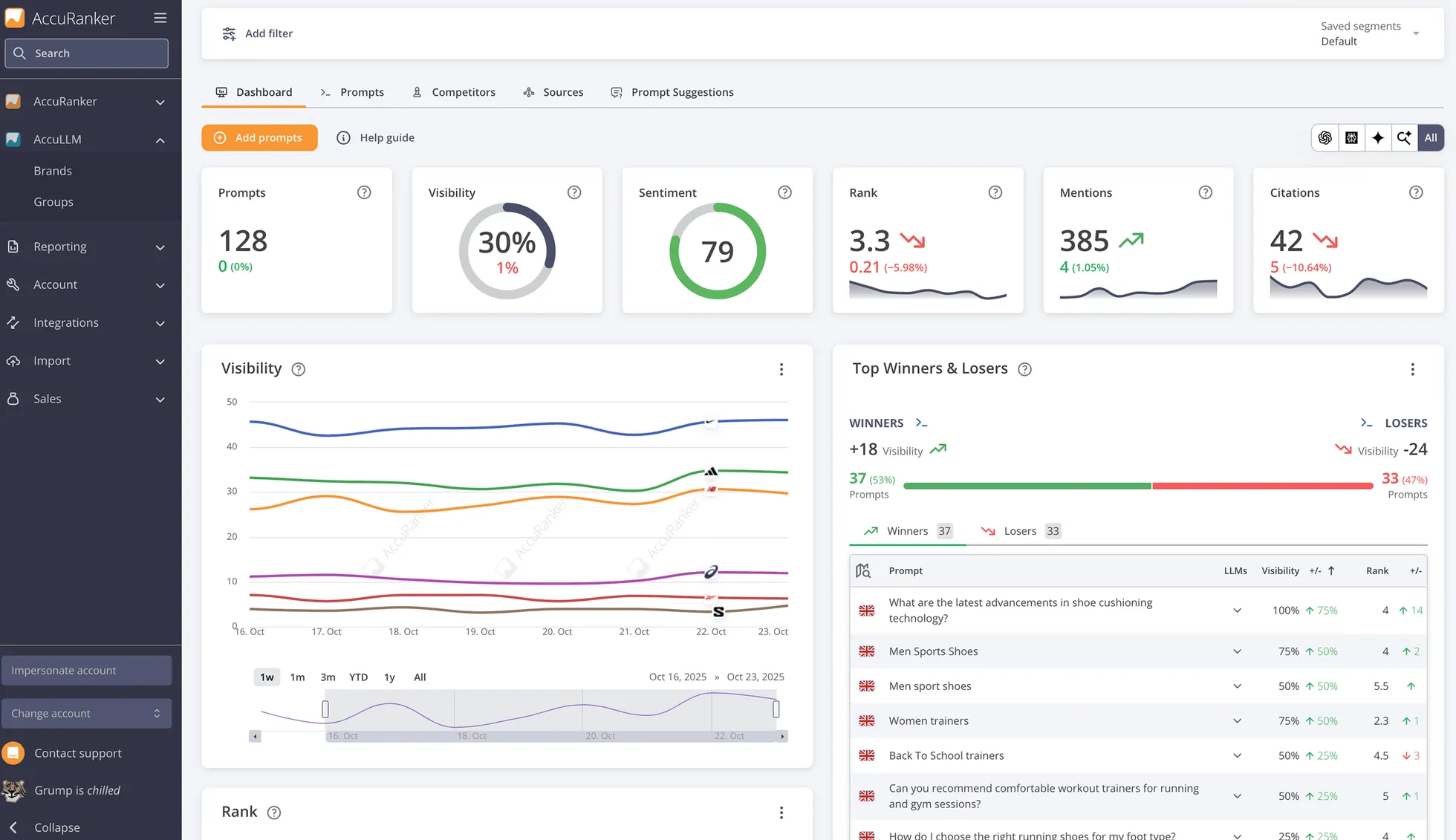
Visibility
We give you a visibility score based on your presence in ChatGPT, Perplexity, AI Overviews, and AI Mode, letting you understand how often the LLMs mention your brand across your tracked prompts.
Sentiment
Our sentiment analysis detects whether your brand mentions are positive, neutral, or negative, giving you a score from 1 to 100. We help you spot reputation risks and seize opportunities to strengthen your brand perception.
Average rank
We provide your rank in LLM answers and calculate your average rank across the tracked prompts. The rank allows you to understand how prominent your brand is in these answers.
Domain citations
With citations, you learn how often the LLMs cite your domain in their responses and which landing pages are your top performers.
Brand mentions
AccuLLM tracks when and where your brand appears in LLM answers. We help you prove whether your brand is part of the conversation or if your competitors dominate instead.
Competitors
Use our insights to compare your brand to competitors across average visibility, rank, and sentiment. This data lets you understand whether you are gaining ground or falling behind.
Prompt suggestions
AccuLLM will suggest what prompts to track based on your brand and the different parts of your business, ensuring you track the most relevant conversations.
Sources
Analyze which domains and landing pages the LLMs cite most often. This way, you can identify influential sources where you should build your presence or mimic content on your website.

AccuLLM Makes LLM Visibility Measurable
AccuLLM gives SEOs the data they need in a search landscape that no longer revolves solely around search engines like Google. As users turn to LLMs for answers, visibility extends into a space where traditional SEO metrics offer no insights. But AccuLLM changes that.
It enables you to quantify your brand’s presence in LLMs, analyze how your visibility changes over time, and understand how the LLMs portray your brand. It gives you the insights to boost your AI visibility by refining your content strategy or building your presence in prominent sources.
These insights reshape how we measure visibility in SEO. We should still track rankings, traffic, and clicks, but they no longer tell the full story. You should also monitor LLM mentions and citations, your position in answers, and how the LLMs talk about your brand. This is exactly what AccuLLM lets you uncover.
With AccuLLM’s reporting tools, you can easily share your findings with teams or clients and create custom dashboards that merge LLM and SEO metrics. This combination ensures that your performance tracking reflects modern search, where organic and AI visibility are now intertwined.
Start Tracking Your Brand Visibility in LLMs
AccuLLM is more than just a feature update. It is the result of collaboration between AccuRanker and the SEO community. Customer input has been central to every decision, ensuring every LLM feature solves a real SEO challenge.
Want to know more about AccuLLM or get started tracking prompts? Talk to our experts to get a tour of AccuLLM.
Related blog posts
LLM Tracking Explained
Learn what LLM tracking is and why being mentioned in AI-generated answers is becoming a vital layer of visibility in SEO.
13 July 2025
How LLMs Change Traditional SEO Metrics
Learn why rankings, CTRs, and impressions fail to measure visibility in AI-powered search — and what SEOs should track instead.
15 July 2025
AI Overviews Are Taking Over SERPs
From traffic drops to decreasing CTRs, AI Overviews are shaking up SEO. Learn what is happening and how AccuRanker helps you track AIO.
25 June 2025
