
Introducing Ignored Domains, Base Rank, Max Rank, Max AI Share of Voice, and more

Peter Emil Tybirk
October 29, 2023
Introducing Ignored Domains, Base Rank, Max Rank, Max AI Share of Voice and more
Introduction
At AccuRanker, we understand the nuances involved in achieving high SERP rankings and gauging the value of your SEO efforts. With the intent to streamline your experience and provide more realistic, actionable data, we're excited to introduce new concepts: Ignored Domains, Base Rank, and Max Rank, along with advanced metrics like Max AI Share of Voice and Max AI Traffic Value. Here’s a succinct overview of the newest updates from AccuRanker and how they can transform your SERP analysis.
The Concept of Ignoring Domains
The innovative "Ignore Domains" feature is a response to the realistic challenges websites face on SERPs, especially following Google's September 2023 core update. For branded searches in particular, the branded domain is virtually insurmountable, which was made even more evident in Google's September 2023 core update.
In response to this, AccuRanker has introduced the ability to ignore/exclude specific domains from the rankings for specific keywords. This will help provide a more realistic depiction of your website's potential ranking. This feature's operational mechanics are straightforward. You can simply edit the settings of one or a group of keywords and choose to ignore a domain for these keywords. This will then reflect in their rankings, showing you the rank of the keyword when omitting the ignored domain. You can learn more about the mechanics of ignoring a domain in the help guide.
If you've ignored a domain, we'll still keep track of your "Base Rank", and we've also introduced the concept of a "Max Rank", both of which are explained in detail below.
Base Rank and Max Rank
Two central concepts that have been released in the wake of ignoring domains are "Base Rank" and "Max Rank."
The "Base Rank" represents the unaltered rank on a SERP before applying any keyword settings such as ignored domains, ignored local packs, or ignored featured snippets. It serves as a reference point for subsequent analyses.
Max Rank is defined as the highest achievable position on the SERP for a specific keyword after removing excluded domains, local results, or featured snippets if these settings are applied. It represents the base rank of the first result on the SERP that is not ignored. It reflects the best rank you can achieve for a given keyword. If a keyword has the default settings the max rank will always be 1.
Max Rank also helps define the other “Max values” in AccuRanker described later in this blog post.
Updates to other ignore settings
We have also aligned the existing settings “Ignore local results” and “Ignore featured snippet” to this new paradigm, such that these settings are also affecting the Max Rank. They will continue to affect the rank as they always have, but now we also keep track of the base rank.
Introducing Max AI Share of Voice, Max AI Traffic Value and related concepts
In conjunction with the aforementioned features, AccuRanker unveils "Max AI Share of Voice" and "Max AI Traffic Value". These indicators extrapolate the potential traffic and value of keywords based on their "Max Rank," offering users an unprecedented understanding of their keywords' latent potential. These insights are invaluable in strategizing content and aligning efforts with realistic outcomes and ROI.
The "Max AI Share of Voice" is calculated as the dynamic CTR of the max rank multiplied by the monthly search volume and can be seen as an estimate of the max potential monthly traffic for the keyword. The "Max AI Traffic Value" is calculated as the "Max AI Share of Voice" multiplied by the average cost-per-click from Google Ads, giving a realistic estimate of the maximum value of traffic coming from the corresponding keyword if you occupied the max achievable rank.
In the same vein, we’ve introduced "Max Share of Voice" and "Max Traffic Value", which utilize a static CTR model instead of AccuRanker’s AI CTR model.
Other new features introduced
In this major release of AccuRanker, we’ve also introduced other new features.
AI Traffic Value
Previously, only Traffic Value was available which is the Share of Voice multiplied by the average cost per click. Now, we’ve also introduced AI Traffic Value which is the AI Share of Voice multiplied by the average cost per click. This metric is available on the overview page, the keyword list, and the tag cloud. It is also available as a filter, where you can filter by both changes in AI Traffic Value and the AI Traffic Value itself.
Pixels from top
It has been possible to get the “Pixels from top” metric through reports and our API for a long time, but by popular request, we’ve now also added it as a filter in the app, as well as a column in the keyword list.
The “Pixels from top” column shows how far down (measured in pixels) your result is on the SERP. The lower the result, the better.
The actual position of a result on a page varies a lot even for the same rank, thus pixel position is an important metric to understand the potential of different rankings. The "Pixels from top" metric is an instrumental part of AccuRankers AI CTR model
Top domain
"Top domain" is a new column introduced to the keyword list. It shows the domain occupying the number one rank on the SERP. You can hover over this column to see the top 10 domains and their CTRs.

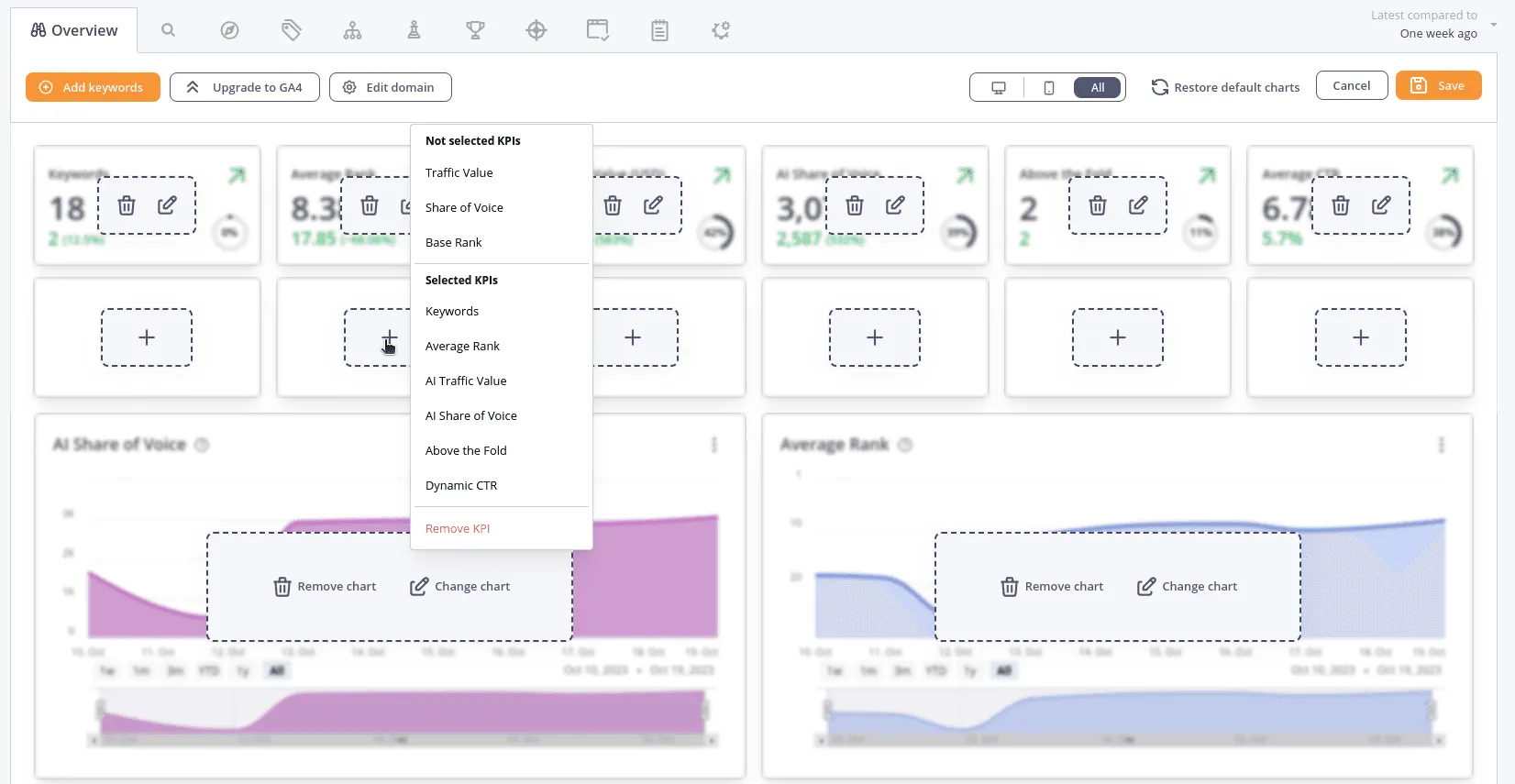
Configurable KPIs
On the overview page, you can now select which KPIs to display in addition to selecting which charts to display. You can even add another row of KPIs should you desire. To access this, go to the overview and press “Configure overview” in the top right of the overview.

You will also notice that most KPIs now have a small “Progress indicator” which shows you how many percentage of the maximum potential has been achieved. This progress indicator is also shown for the corresponding columns in the Tag Cloud.
Compilation of new features in AccuRanker released November 2023
- Ignore domains
- Max Rank
- Base Rank
- Pixels from top
- Top domain
- Configurable KPIs
- Max AI Share of Voice
- Max Share of Voice
- Max AI Traffic Value
- Max Traffic Value
- AI Traffic Value
Most of these new features are present in several places on the platform. For instance, you can see how close you are to fulfilling the maximum potential for many metrics in the KPI bar on the overview and in the Tag Cloud. The new columns also come with new filters and the ability to order your keyword list by these values.
You can learn more about many of these features in the new help guide.
Conclusion
The November 2023 updates to AccuRanker herald a significant advancement in SERP analysis and SEO strategy formulation. By introducing concepts like Ignored Domains, Base Rank, and Max Rank, AccuRanker has enabled further customization of SERP data, enabling users to circumvent the dominance of certain domains and realistically assess their websites' potential ranking in the context of actual competitive landscapes.
The integration of advanced metrics such as "Max AI Share of Voice" and "Max AI Traffic Value" offers users deeper insights into the latent potential of their keywords. These metrics, calculated using AI models, not only predict the maximum achievable traffic but also quantify the value of that traffic, thus serving as powerful tools for strategizing content and aligning SEO efforts with tangible ROI.
Furthermore, the addition of new features like "Pixels from top" and "Top domain," along with configurable KPIs, enhances the platform's versatility, providing users with nuanced data points and greater control over the analytics displayed. The incorporation of these elements reflects AccuRanker's commitment to innovation and its continuous endeavor to equip users with more precise, actionable data.
Related blog posts

5 LLM Visibility Metrics You Should Track in 2026
SEO is now both about ranking in search engines and being visible in LLMs. We give you five visibility metrics every SEO should track in 2026.
3 December 2025Is LLM Tracking Relevant for You?
LLM tracking is not just for SEOs. It is also relevant for content teams, agencies, marketing leadership, and communication teams. Learn why here.
26 November 2025
How to Find the Best Prompts to Track for AI Visibility
Do you want to start tracking prompts to optimize your AI visibility? We give you seven practical ways to identify relevant prompts to track in LLMs.
9 November 2025
